Electroplating wastewater treatment
中工碧蓝
电镀废水处理
电镀生产排出的废水或废液的处理。电镀工厂排出的废水和废液中含有大量金属离子如:铬、镐、镍,含氰, 含酸,含碱,一般常含有有机添加剂。
电镀废水的金属离子有的以简单的阳离子形式存在,有的则以酸根阴离于形式存在,有的以复杂的络合离子存在。电镀 废水处理常用中和沉淀法、中和混凝沉淀法、氧化法、还原法、钡盐法、铁氧体法等化学方法。化学法设备 简单,投资少,应用较广,但常留下污泥需要进一步处理。
Source of electroplating wastewater
电镀废水的来源
1.电镀前处理废水
前处理工艺主要包括抛光、抛光、滚压和喷砂,化学处理主要包括侵蚀、脱脂和除锈。电化学处理 包括电化学腐蚀和除油。
2.镀层漂洗废水
按常规来说,电镀作业中重金属的污染源主要是产生镀层漂洗水,而废水中电镀液的成分主要是络 合剂和金属盐。
3.后处理废水
在后处理过程中,容易产生大量含有铌、铜等重金属、碳酸钠、硫酸、磷酸等酸碱物质以及乙酸、 甘油等有机物的废水。
4.电镀废液
在电镀操作中,如退镀、电镀、钝化等,普通的镀液长期积累使用,容易产生大量的金属离子, 或者因为添加剂破坏了钝化层的质量。
中工碧蓝
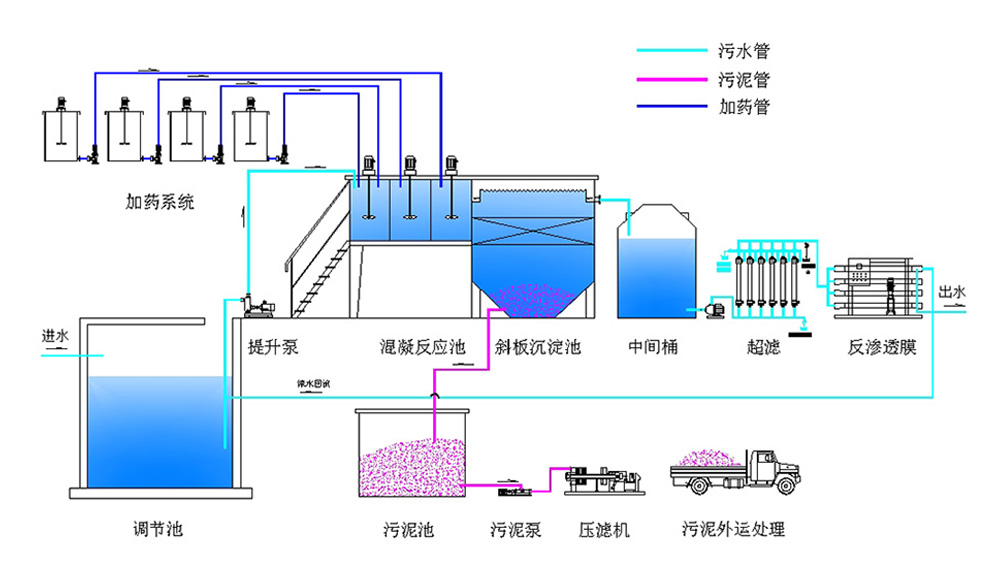
电镀废水处理系统
电镀废水处理零排放系统工艺流程
综合重金属废水→调理池→快混池→慢混池→斜管沉淀池→过滤→pH回调池→排放
TREATMENT OF ELECTROPLATING WASTEWATER
电镀废水处理
Strive for perfection and strive for perfection
用技术颠覆你对废水处理的认知
Experience and Qualifications
24小时在线实时监测
威特雅开发专属项目进度管理系统+水质检测管理系统,客户能实时了解项目施工进度情况,产水 情况,包括水质PH、氨氮、COD等多项成分数据指标,具有异常自动报警功能!
Research and Team
12年科研+工程团队
每个项目均由专业设计师、环保工程师、项目经理层层把关,组合多种废水处理技术工艺,竭力做 好每一个项目,确保每个项目持续达标排放!
Customized programs
专属一对一定制方案
威特雅水处理提供一站式的零排放解决方案,针对治污才有效,专业工程师一对一服务,根据水质 排水规律,提供专属废水处理定制化解决方案!
Perfect after-sales
注重客户利益完善售后
了解客户在定制零排放上的需求,从经济技术角度为客户考虑。完善的售后服务体系,提供专业技 术支持及培训指导,客户无需担心维护问题!
Water reuse industry solutions
电镀废水零排放行业解决方案
化纤行业废水处理
废水零排放处理解决方案
Chemical fiber industry
电子行业废水处理
废水零排放处理解决方案
The electronics industry
生物发酵废水处理
废水零排放处理解决方案
Biological fermentation
纺织废水处理
废水零排放处理解决方案
The textile industry
液晶显示屏废水处理
废水零排放处理解决方案
LCD screen
印染污水废水处理
废水零排放处理解决方案
Printing and dyeing
汽车制造废水处理
废水零排放处理解决方案
Automobile manufacturing
高浓度废水处理
废水零排放处理解决方案
High concentration
煤化工废水处理
废水零排放处理解决方案
Coal chemical industry
钢铁行业废水处理
废水零排放处理解决方案
Iron and steel